Using the App
The BugSplat web application consists of four main pages: Dashboard, Crashes, Summary, and Versions. These pages sort and organize an application's crash data, helping users quickly and simply navigate to the information they need.
Each of the main pages has subpages that provide more detail on individual crashes, errors, stack keys, and other important data.
Want a quick run-through of the app? Watch this video here - > BugSplat Walkthrough.
Dashboard
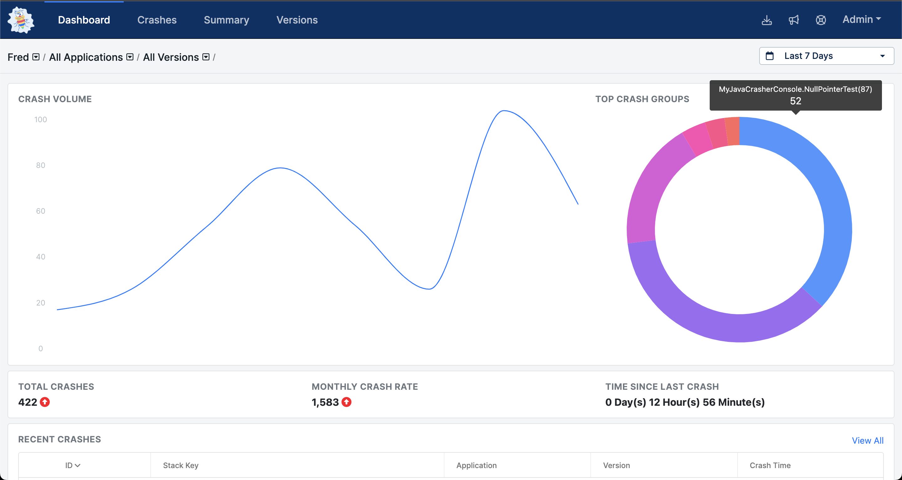
The Dashboard page is the application’s home and where users land first inside the application. It provides users with an overview of their application's performance and lists the most recently submitted crashes.
Additionally, the Dashboard page provides a view of your top Crash Groups in a donut chart allowing you to visualize which defects are most critical to fix right now.

Navigating with Breadcrumbs
BugSplat provides a breadcrumb navigation control so that users always know where they are in their data, what they're looking for, and how to get back to where they were.
The breadcrumb control is laid out as follows Database / Applications / Versions / ID
The database, application, and version controls contain searchable dropdowns that allow users to quickly find what they're looking for. Select a database to enable the applications dropdown. Next, select an application or multiple applications to reveal the versions dropdown. Select a version or multiple versions to filter the data further. Click the ID of a crash to see its details or click a crash's Stack Key to see information about the crash's group.

Crashes
The Crashes page contains all an application's crashes organized with the most recent crashes at the top of the table by default.

From here, users can manipulate the table in multiple ways to view specific sets of data.
First, users can filter the crashes using the Searching and Grouping tools to find specific crashes. The Timeframe filter on the top right can also choose a specific time period.
Second, users can select different data types using the Column Visibility dropdown to change what data is visible.
Third, users can sort by ascending or descending order in a column by clicking on the header text of that column.
Fourth, users can click the > on each individual row to expand that row and view more details about a specific crash. These details include crash metadata, the call stack of the crashing thread, and a list of files that were attached to the crash report.

Finally, if a specific crash seems important and worthy of further investigation, click on the numbered link in the ID column to navigate to the corresponding report.
Crash
The Crash page allows users to get information critical for understanding and fixing the defect which originally caused the issue.
User Details
The User Details component contains information about the user who experienced a crash. The User Details table will display who crashed, where they crashed (IP address), and the description provided by the user in the crash dialog. This information is sometimes obfuscated to protect users — like it is in the image below.

Crash Details
The Crash Details component summarizes the details of a specific crash. The Crash Details component contains information such as the crashing function, line number where the crash occurred, information regarding what type of crash took place, when the crash happened, what OS and SDK the crashing application was running on, and more.

Active Thread
The Method column contains a list of functions in the stack trace of the thread that caused the program to crash. Depending on the platform you may see methods that don't match your source code. This is because platforms such as Windows Native, .NET Framework, Crashpad, Breakpad, macOS, Unity Native, and Unreal require you to upload symbols for each version you release in order to calculate the correct method names. For more information on how to upload symbols please see the documentation for your platform.

Clicking the > (greater than symbol) in the left-most column will expand the Row Details view.
The Row Details view will display the Grouping Rules and Create Group buttons that will allow you to modify the way your reports are grouped. Grouping at a different level of the call stack is called subkeying and is useful in cases such as a crash that occurs in a 3rd party library, or when additional stack frames are added by a crash reporter.
Additionally, for Windows Native crashes the Row Details view will show a table of Local Variables and Function Arguments.
The Crash page includes valuable information like crash time, environment, corresponding function name and line number, containing stack key, and much more.
Additional Information
All data covered to this point on the Crash page are found under the Crash Overview tab. To access additional information about crashes like Other Threads, Registers, Modules, Debugger Output, and Attachments — use the tabs found above the User Details module.

Previewing Attached Files
To preview or download an attached file, simply navigate to the Attachments tab in a crash report and click on the right arrow next to the attachment name in order to load a preview of the attached text.

Summary
The Summary page shows a view of an application's crash data which automatically groups crashes by the top line of the call stack, allowing users to see which defects are occurring most frequently.
You can group by other levels of the call stack as well to differentiate defects using Crash Grouping.
The Summary page allows for similar table navigation as the Crashes page. Users can search, manipulate column size, alter column visibility, and expand rows.

The Summary page has a line chart at the top of the page which shows the top stack key by default, although you can select multiple stack keys to display on the chart.

Crash Group Page
The Crash Group page shows a more in-depth view of all crashes found in a stack key and allows users to explore individual crashes, leave comments for team members, create defects based on the crash group, and more.
Companies that are using BugSplat's Windows C++ SDK can create Custom Support Responses to alert their end-users to known issues identified with BugSplat. Support responses are a valuable tool for communicating with end-users about known fixes or pointing them toward specific helpful docs.
Last updated
Was this helpful?
